Monthly Return Rate Report
Sample Monthly Return Rate Report
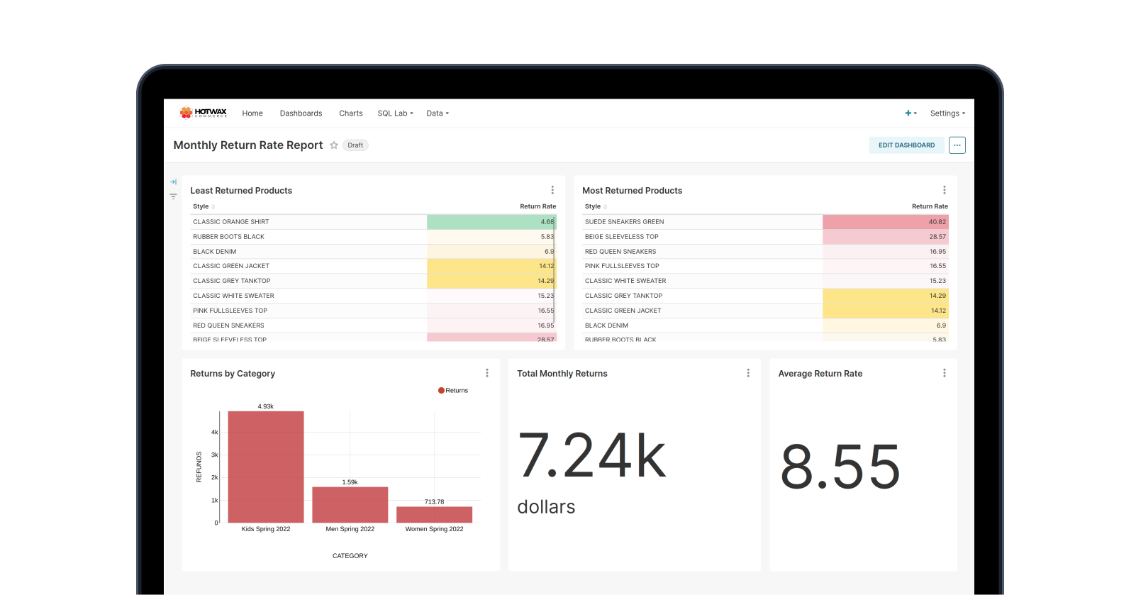
Return requests are placed for a number of reasons, such as customer dissatisfaction, improper fit, or it otherwise does not meet the customer’s expectations. The merchant’s goal is always to reduce the number of returns to avoid incurring additional, sometimes unnecessary costs. Monthly return rate can help provide some insight into this customer data and help inform merchant decisions.
In this report, each product is quantified by a return rate. In this view, merchants are then able to compare return rates across product styles to determine which values are the highest and lowest. The Monthly Return Rate Report provides a detailed breakdown of returned sales against shipped sales of the category and style of products. After reviewing this data, merchants can determine the reason for the high returns, diagnose the issue, and take the necessary steps to remediate it.
User
Vice President of Retail, Vice President of Sales
Glossary


